1. Liquefaction system operated by one-button start and the comprehensive utilization of waste steam
Introduction
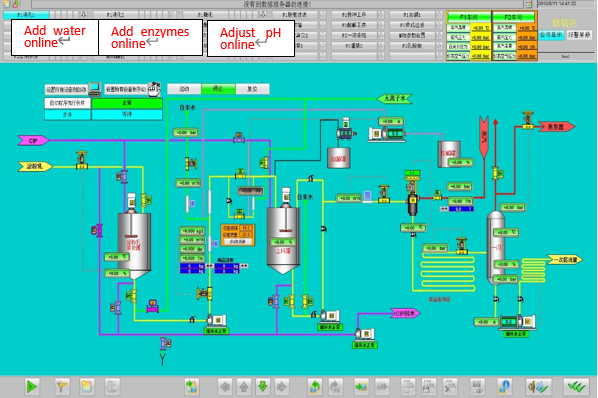
Liquefaction system operated by one-button mainly refers to the liquefaction process of producing starch sugar. It adopts automatic control to simplify the various manual operation steps before. Finally, the whole process runs automatically and achieves one-key start without manual intervention.
The comprehensive utilization of waste steam refers to the collection of large amounts of steam generated in the high-temperature liquefaction process for use in other processes that require heating. It mainly refers to that liquefied flash steam is supplied to the evaporation equipment in the form of secondary steam for reuse, so as to achieve the purpose of heat energy balance and energy saving.

Engineering advantages
1. The starch milk concentration, temperature, pH, enzyme concentration and other required process parameters are all automatically controlled.
2. Precise control of process parameters, stable production process and excellent product quality.
3. The comprehensive utilization of waste steam saves energy.
4. All the parameters of liquefaction system operated by one-button start can be flexibly adjusted and modified on the computer. The friendly interface of man-machine operation provides the operator with a graphic and intuitive operation environment.
5. There is none of extra factory equipment when the liquefaction is started.
6. It reduces the workload of the operator and greatly saves time.
7. High-speed CPU and advanced process can bring higher productivity.
8. Our team has rich experience both in installation and commissioning on the site. In addition, our company has perfect service system after sale.
Application
The parameters setting picture of liquefaction system

The parameters setting picture of liquefaction system
Liquefaction system operated by one-button start and the comprehensive utilization are widely used in the fields of food, drinks, pharmaceuticals, fermentation, fine chemicals, etc. Including starch sugar, such as glucose, dextrose monohydrate, fructose, crystalline, F42, F55, maltose, maltodextrin, L-lactic acid, ethylene glycol, Sorbitol, xylitol, etc.